Загрузка
Боты 2024

Бот "Мой аналитик"

Бот для сбора полной статистики каналов

Бот "Мой аналитик"

О проекте

Telegram-бот для детальной аналитики каналов, превосходящий по функционалу платформу TGStat. Разработан для образовательного учреждения. Автоматический сбор данных при добавлении бота в канал, единый интерфейс управления через inline-кнопки, выгрузка отчетов в Excel.

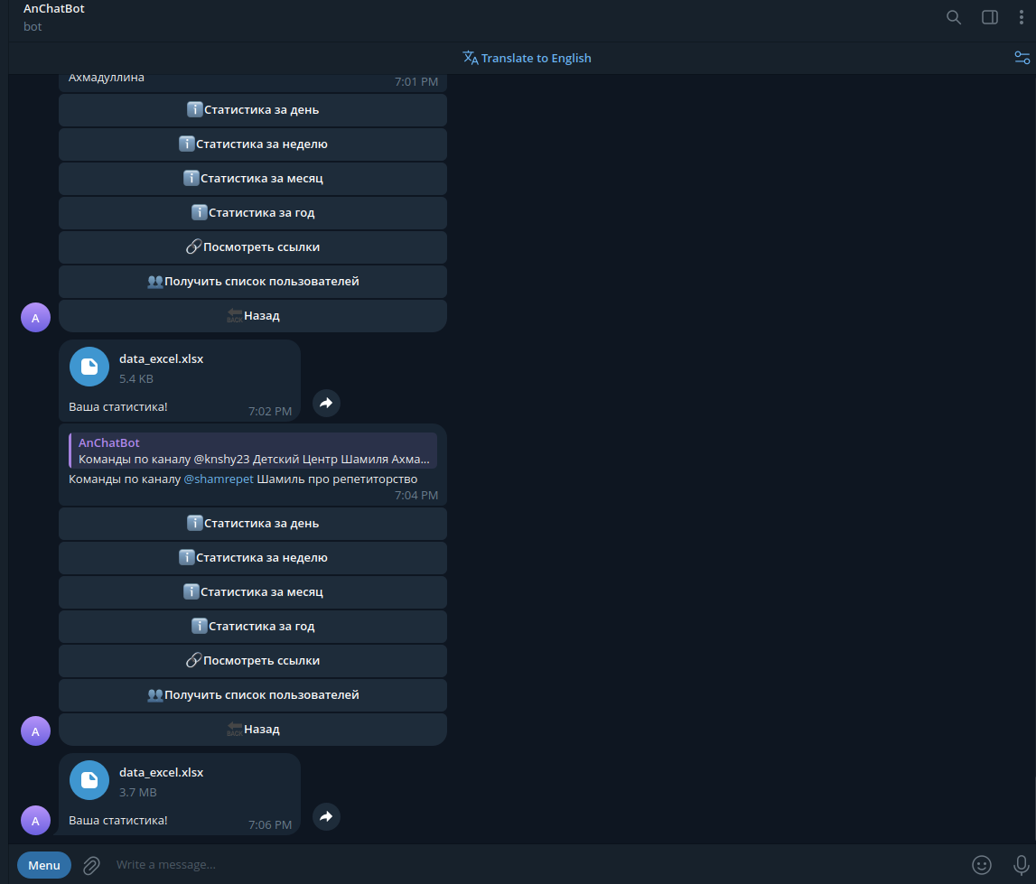
Функционал:
- Автоматический сбор данных. При добавлении бота администратором канала начинается автоматический сбор статистики. При удалении бота сбор прекращается. Данные сохраняются в единой базе.
- Статистика вступлений и выходов. Отслеживание по часам (все 24 часа), дням, неделям, месяцам и произвольным периодам. Выгрузка в Excel с группировкой по выбранному временному интервалу.
- Аналитика по инвайт-ссылкам. Автоматическое отслеживание всех внутренних ссылок канала (без ручного ввода). Статистика вступлений/выходов по каждой ссылке. Количество оставшихся подписчиков по ссылке. Информация о создателе ссылки, дате создания. Поиск по имени создателя, по ссылке, по дате.
- Детализация по пользователям. Время, проведенное пользователем на канале. Дата и время вступления. Дата и время выхода. Список пользователей, вступивших по конкретной ссылке.
Определение ботов. Многоуровневый алгоритм идентификации ботов среди подписчиков. Подсчет ботов по входам/выходам. Привязка ботов к инвайт-ссылкам (для оценки качества трафика).
- Анализ профилей пользователей. Проверка bio пользователей на наличие ссылок и упоминаний. Определение связанных каналов пользователей. Выявление блогеров и владельцев каналов среди подписчиков.
- Административная панель. Проверка прав администратора. Добавление/удаление администраторов бота. Управление базой данных. Список подключенных каналов. Единый визуальный интерфейс через inline-кнопки.
- Выгрузка отчетов. Все данные выгружаются в формате Excel. Выбор периода для отчета. Группировка по часам, дням, неделям, месяцам.

Стек:
Python. Telegram Bot API (requests) + Telethon (для расширенного доступа к данным канала и пользователей). Хранение данных в JSON. Формирование отчетов через pandas + openpyxl.

Галерея